Main views

Top  Download  Previous  Next

The main application views are ten views which can be opened by using the main navigation located on the left-hand side of the interface:

overview_zoom40

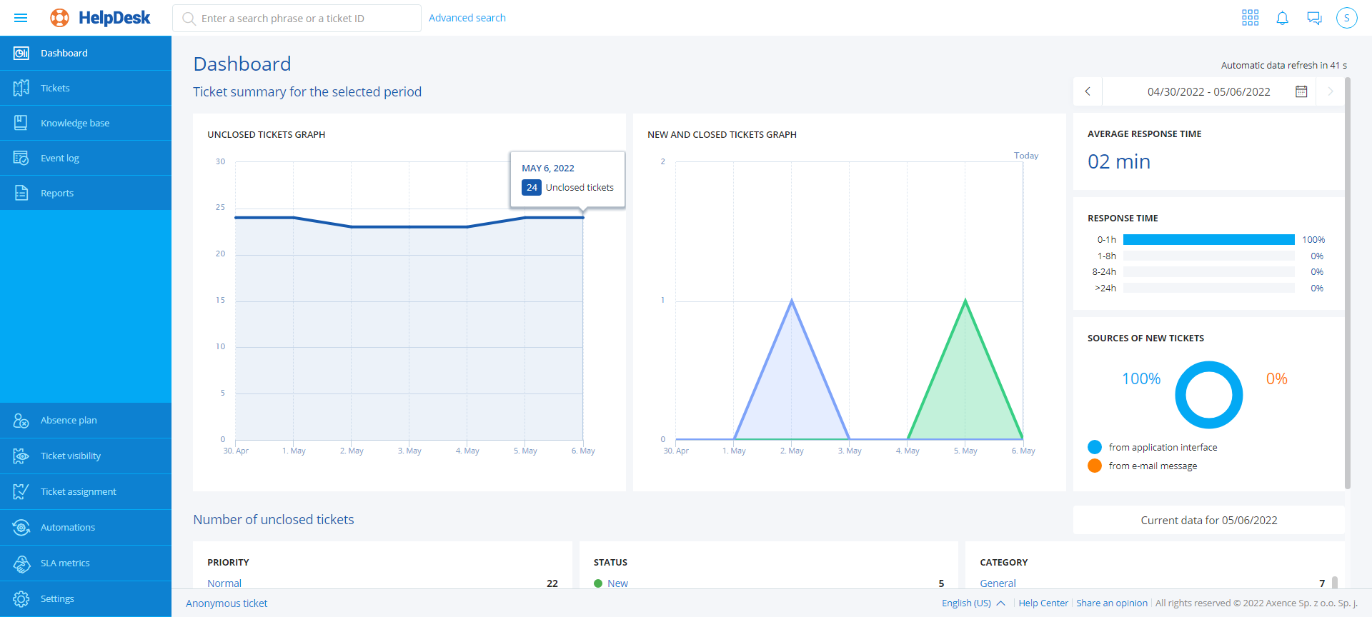
Dashboard

General statistics about tickets are presented on dashboard, e.g. average response time, information about sources of new tickets, number of tickets by priority/status/category. A graph is also displayed, showing the number of tickets with a status other than “closed”.

 

hd_dashboard_zoom40

Trouble ticket list

Knowledge base

Event log

Reports

Trouble ticket assignment

Automations

SLA metrics

Settings (Categories, Trouble ticket forms, Priorities, Notifications, Whistleblowers)

 

When a selected view is expanded, a quick preview column will appear. The quick preview options differ depending on which item was selected in the main navigation (trouble tickets, articles, etc.). The quick preview option allows for simple and rapid access to various trouble ticket threads, article types, etc.

 

Page titles are created dynamically, depending on the selected view options.

Related topics

09_img2 Trouble tickets - overview

09_img2 Knowledge base - overview

09_img2 Event log

09_img2 Automations

09_img2 User zone

09_img2 Search bar